User Guide
Get certified by completing our SPORIFY Users Training course which is available via the CorrIT Training Academy. Contact your local SPORIFY administrator for more information.
General Information
System Overview
The features of the system include:
Functions
Provide the ability to match preformatted lists (CSV or Excel) to SPOR Master Data Management Services RMS & OMS and G-SRS Substance List (Target Systems) via a matching module.
Provide the ability to create and set Resolution Status to each term on your uploaded list.
Provide the ability to assign Tags to Source and Target Data.
Export each list you have uploaded along with the associated Resolution Status, Tags, Data Insights and any associated Mapping Data from the matched Target System as applicable to your list.
Provide an overview of your activity and Mapping Status via chart-based reports. These reports are known inside SPORIFY as Dashboard, Overview and Data Insight pages.
Provide an overview of the information available in Target Systems services.
Provide notifications to highlight when Target Information is updated.
Follow Favourites: Allow users to follow SPOR RMS Lists or OMS Organisations that are of interest to them.
Provide the ability to govern Referentials, Organisations and Substances data records.
Note: Features available are dependent on the subscription plan you have licensed; not all features are available for all subscription plans.
Profile Settings
Profile Settings can be accessed by clicking on the Profile Settings icon (Username and Image) at the top right-hand corner of the screen.
![]() Navigate to: User Profile Settings |
Available Actions:
Linked Accounts > Manage Accounts
Enterprise customers who have multiple tenant accounts can link their user accounts across their tenant accounts. This allows the user to login to SPORIFY once to work on behalf of multiple tenants if required.
To view and manage linked accounts, click on Linked Accounts, then Manage Accounts.
To link a new account, click on the Link New Account button and fill in the presented fields, which are Tenancy Name, Username, and Password.
![]() Navigate to: User Profile Settings - Linked Accounts - Manage Accounts |
|---|
![]() Navigate to: User Profile Settings - Linked Accounts - Manage Accounts - Link New Account |
|---|
Change Password
The user can change their password by selecting Change Password, filling in the presented fields (Current Password, New Password, New Password [Repeat]), and clicking Save.
![]() Navigate to: User Profile Settings - Change Password |
|---|
Login Attempts
Clicking on Login Attempts presents a list of all login attempts to your account.
For each listed login attempt, it shows the associated IP Address, Browser, Time, and whether it was a Success or Failure.
![]() Navigate to: User Profile Settings - Login Attempts |
|---|
Change Profile Picture
Users have the option to upload their profile picture to the system using a JPG, JPEG, or PNG file.
![]() Navigate to: Profile Settings - Change Profile Picture |
|---|
My Settings
Users can manage their settings in the My Settings area.
Using the Profile tab, they can make changes to the following: Name, Surname, Email Address, Phone Number, Username, and Timezone.
Using the EMA Credentials tab, they can enter, test, and save their EMA credentials, which are utilised to validate account permissions when exporting SPOR data, and for the download of Change Requests where applicable.
![]() Navigate to: Profile Settings - My Settings - Profile |
|---|
![]() Navigate to: Profile Settings - My Settings - EMA Credentials |
|---|
Single Sign On (SSO)
Logging In To SPORIFY Using SSO:
Insert the relevant credentials.
Click the Single Sign On button.
The user is redirected to Okta/Azure/OneLogin.
![]() Navigate To: Login |
Login via Okta/Azure/OneLogin.
If the user has already signed up, they are redirected to SPORIFY.
If the user has not already signed up, they are redirected to the SPORIFY Sign Up screen.
To sign up, fill in the following fields:
Tenant
First name
Surname
Email
Click the Submit button.
A confirmation email is sent to the user. Via this email, the user is required to confirm their email address.
The user must then wait for their account to be activated by system admin.
![]()
|
Notifications
![]() Navigate to: Notifications (Bell Icon) |
Notification Centre
Clicking on the bell icon presents a summary of all Target System Activity since you last logged into SPORIFY.
The latest 10 are shown in the list, while all others are made available by clicking See All Notifications. On this screen, notifications can be filtered by All and Read; simply select the filter from the drop-down menu and click Refresh.
![]() Navigate to: Notifications (Bell Icon) - See All Notifications |
|---|
Clicking a notification navigates to the Target System Activity page, which is filtered to display the items that the notification refers to.
Reset the Notifications icon count by clicking Set All As Read.
Notification Settings
![]() Navigate To: Notifications (Bell Icon) - Settings OR Notifications (Bell Icon) - See All Notifications - Notification Settings |
Available Settings:
Receive Notifications
Switch On to receive notifications
Switch Off if you do not wish to receive notifications
Notification Types
New User Registration
This option is only available for administrators.
Target System Updates
Synchronisation Updates
Follow Favourites
Subscribe to Newsletter
Click on the ‘Click here to subscribe to our newsletter’ link.
Data Governance Notifications
Notifications are sent to reviewers and approvers during the data governance process.
Reviewers are notified when a record is ready to be reviewed.
Approvers are notified when a record is ready to be approved.
Reviewers are notified when an approver has rejected a relevant record.
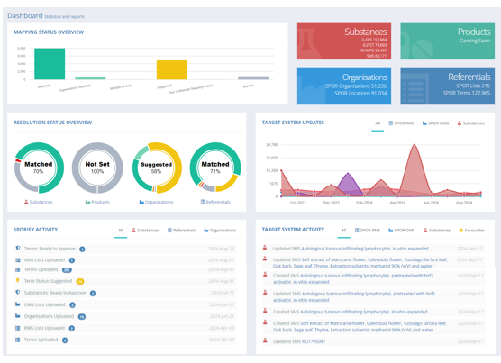
SPORIFY Dashboard
Dashboard Explained
![]() Navigate to: Dashboard |
The SPORIFY Dashboard provides an overview of your activity on SPORIFY and external activity on Target Master Data Systems. Where applicable, the data in charts and activity lists can be filtered to a particular domain by selecting the relevant tabs.
The left-hand side of the Dashboard is dedicated to SPORIFY activity, showing the activity that your users have carried out in the system. The right-hand side of the Dashboard is dedicated to Target Master Data activity, showing the latest information and activities from each Target System available in SPORIFY.
The following areas are presented on the Dashboard:
Mapping Status Overview
The Mapping Status Overview area provides counts of the mapping statuses that have been applied to records across the system in the form of a bar chart.
Domain Statistics
The Domain Statistics boxes present target record counts for SPOR Substances, Organisations, Referentials, and Products domains.
For Substances, G-SRS, EUTCT, XEVMPD, and SMS records are counted.
For Organisations, SPOR Organisations and SPOR Locations are counted.
For Referentials, SPOR Lists and SPOR Terms are counted.
For Products, counts are not yet available.
Resolution Status Overview
The Resolution Status Overview area provides counts of applied Resolution Statuses as they pertain to Substances, Products, Organisations, and Referentials domains. A donut chart is presented for each domain.
Simply hover the mouse over a chart segment to see the associated percentage for the given Resolution Status.
Target System Updates
The Target System Updates area provides an overview of the updates being made to SPOR OMS, SPOR RMS, and Substances target systems.
This graph can be filtered by All, SPOR RMS, SPOR OMS, and Substances.
Hover the mouse over a graphed update to view the month in which the update occurred, and counts of the updated records.
SPORIFY Activity
The SPORIFY Activity area shows the recent activity that has occurred in your SPORIFY system.
It can be filtered by All, Substances, Referentials, and Organisations.
For each listed activity, the activity’s name, date, and record count is presented.
Target System Activity
The Target System Activity area shows the latest updates to subscribed external Target Master Data Systems and provides click-through access to the details on each item listed.
If you subscribe to the Follow Favourites feature, you can also view your selected Favourites and click on each item for more detail.
The Target System Activity heading provides a link to the Target System Activity details page.
It can be filtered by All, SPOR RMS, SPOR OMS, Substances, and Favourites.
Target System Activity
![]() Navigate to: Dashboard - Target System Activity (Heading) |
The Target System Activity screen presents a list of all activity that has occurred in the Target System. For each listed item, the following information is shown: Domain (see icons on left hand side of grid), Action, Details, and Date.
Target System Activity can be searched via the search bar based on the following criteria:
Term Name
Organisation Name
Substance Name
Target System Activity can be filtered by:
Date Range
Today
Yesterday
Last 7 Days
Last 30 Days
Last Month
Last Year
Custom Range
System
All
SPOR RMS Lists
SPOR RMS Terms
SPOR RMS Change Requests
SPOR RMS Documents
SPOR OMS Organisations
SPOR OMS Locations
SPOR OMS Change Requests
SPOR OMS Documents
G-SRS Substances
EUTCT Substances
EUTCT Vet Substances
XEVMPD Substances
SMS Substances
Favourites
All
Favourites Only
Note: This filter only shows activity for records that you have added to your Favourites.
Action
All
Created
Updated
Referentials
Overview
![]() Navigate to: Referentials - Overview |
The Referentials Overview area provides high-level summaries and statistics pertaining to SPORIFY’s Referentials domain.
The following sections are presented on this screen:
Mapping Status Overview
The Mapping Status Overview section presents a bar chart outlining the mapping statuses that have been applied to the Referentials lists currently uploaded to the system.
To view an exact breakdown of mapping status percentages, hover the mouse over the relevant bar on the chart.
Source Referentials Statistics
The Source Referentials Statistics boxes present counts for Source Systems, Source Lists, and Source Terms.
Resolution Status Overview
The Resolution Status Overview area provides counts of applied Resolution Statuses for the Referentials domain in the form of a donut chart.
Simply hover the mouse over a chart segment to see the associated percentage for the given Resolution Status.
Resolution Status Detail
The Resolution Status Detail area lists overall counts of each Resolution Status type that has been applied to Referentials records in the system.
Tag Count Summmary
The Tag Count Summary section lists overall counts of each Tag that has been applied to Referentials records in the system.
Target Referentials Statistics
The Target Referentials Statistics boxes present counts for RMS Lists, RMS Terms, and RMS Languages.
RMS Update Timeline
The RMS Update Timeline area provides an overview of the updates being made to the SPOR RMS target system.
Hover the mouse over a graphed update to view the month in which the update occurred, and counts of the updated records.
Source Lists (Mapping)
![]() Navigate to: Referentials - Source Lists |
Templates: Formatting Source Data
![]() Sample Filled Excel Standard Template | Navigate to: Referentials - Source Lists - Templates - Excel (Standard) |
|---|
![]() Sample Filled CSV Standard Template | Navigate to: Referentials - Source Lists - Templates - CSV (Standard) |
|---|
![]() Sample Filled Excel Advanced Template | Navigate to: Referentials - Source Lists - Templates - Excel (Advanced) |
|---|
![]() Sample Filled CSV Advanced Template | Navigate to: Referentials - Source Lists - Templates - CSV (Advanced) |
|---|
Using Standard Templates:
To format your Source Data, download the Standard Referentials Excel or CSV Template by clicking on the Templates actions button and selecting CSV (Standard) or Excel (Standard). This template can be used for all of your Source Referentials Lists.
SPORIFY requires two mandatory* pieces of information to carry out Referentials Data Mapping. Three optional pieces of information can also be added to enhance mapping. These are as follows:
Term ID* (Unique identifier)
Term Name* (Full term name)
Term Short Name (Short name of term)
Term Other Name (Alternative name of term)
Term Description (Description of term details)
Using Excel: If your workbook has multiple worksheets, you must select the required worksheet to import from.
Using CSV: Each column of data should be delimited with a comma. If your column text contains the delimiter character, the text should be wrapped in quotation marks. For example, Capsule, Soft is formatted as “Capsule, Soft” to correctly import the delimiter character. CSV files should be saved with UTF-8 encoding to preserve special characters.
Using Advanced Templates:
To format your Source Data, including existing Term mappings, download the Advanced Referentials Excel or CSV Template by clicking on the Templates actions button and selecting CSV (Advanced) or Excel (Advanced). This template can be used for all of your Source Referentials Lists.
SPORIFY requires two mandatory* pieces of information to carry out Referentials Data Mapping. Four optional pieces of information can also be added to enhance mapping. These are as follows:
Term ID* (Unique identifier)
RMS Term ID (ID associated with the RMS term)
Term Name* (Full term name)
Term Short Name (Short name of term)
Term Other Name (Alternative name of term)
Term Description (Description of term details)
Using Excel: If your workbook has multiple worksheets, you must select the required worksheet to import from.
Using CSV: Each column of data should be delimited with a comma. If your column text contains the delimiter character, the text should be wrapped in quotation marks. For example, Capsule, Soft is formatted as “Capsule, Soft” to correctly import the delimiter character. CSV files should be saved with UTF-8 encoding to preserve special characters.
Upload: Importing Data
![]() Navigate To: Referentials - Source Lists - Upload |
Fields Explained:
List Name: Local list name/friendly name used to recognise your internal list.
System: Name of the Local System that your list is from. Custom System Names are subject to subscription level. If only one system is available, the name is always “Default”.
RMS List To Match: Select the list you wish to match your local list against from the available list names.
List Language: This drop-down menu is populated based on the Referentials list selected in the previous field. Every Language available in the Referentials list will be displayed for selection. SPORIFY uses a matching algorithm to search across all available languages for matches, but you can select your primary language here.
Select Source Excel or CSV File: Browse your computer network and select the source file to upload. By default, the system expects CSV files to be delimited with a comma.
Click Save to import your data and run the SPORIFY matching algorithms.
Click Cancel to clear all fields and return to previous screen.
Note: Source Lists containing more than 1000 records will be imported via a background job. As soon the import is finished, a notification is displayed.
Actions Available on List
![]() Navigate to: Referentials - Source Lists - Actions (Cog Icon) |
View Terms
Click View Terms to view all of the Source Referentials Terms contained on the given Source List, as well as their associated mappings.
![]() Navigate To: Referentials - Source Lists - Actions (Cog Icon) - View Terms |
Edit
Select Edit to make changes to the list in question. Here, users can edit the List Name and associated System.
![]() Navigate To: Referentials - Source Lists - Actions (Cog Icon) - Edit |
Update
Select Update to Upsert, Merge, or Overwrite the given list.
![]() Navigate to: Referentials - Source Lists - Actions (Cog Icon) - Update |
Fields Explained:
Select Source Excel or CSV file: Upload the relevant record from your device.
Upsert List: This option will perform insert and update operations on your current list based on the differences found in the selected list. Where the Source ID is equal on both lists, all current resolution status and matching information will be retained. Where duplicate Source IDs are detected, these records will be skipped.
![]() |
|---|
Merge List: This option will perform insert, update and delete operations on your current list based on the differences found in the selected list. Where Source ID is equal on both lists, all current resolution status and matching information will be retained. Where duplicate Source IDs are detected, these records will be skipped.
![]() |
|---|
Overwrite List: This option will delete your current list and replace it with the selected list. All current resolution status and matching information will be deleted.
![]() |
|---|
Delete
Select this option to delete your current list from SPORIFY. You will be prompted to confirm the deletion. This operation is not reversible.
![]() Navigate to: Referentials - Source Lists - Actions (Cog Icon) - Delete |
Export
Select Export to export the list to Excel. The export will contain your original data and also the matched data and any associated Resolution Statuses, Tags or Data Insights. The Excel file will download directly to your device.
Mapping
By default, SPORIFY will analyse your uploaded data and apply a Resolution Status to every term you have uploaded.
SPORIFY’s system-based Resolution Statuses are:
Matched: SPORIFY has located an exact match for your term on the Target Referentials list.
Multiple Choice: SPORIFY has located multiple exact matches for your term on the Target Referentials list. Note: When matching to Hierarchical lists, multiple choice will be allocated where identical Term Names with different Term IDs are related to different parent terms.
Suggested: SPORIFY found Target Referentials terms that are closely related to your local term.
Not Set: SPORIFY could not locate any term similar to your local term.
SPORIFY provides mapping functionality for both Hierarchical and Non-Hierarchical lists. When matching to a Hierarchical list, the corresponding matched terms will display the term parent in sub-text under the matched term. When reviewing suggestions, users can view parent term information by hovering their mouse over the relevant term name text in the list of returned suggestions.
Once your lists are uploaded, each list will have a progress bar showing Resolution Status percentages for the given list.
Above the lists, an overall progress bar will show your Resolution Status percentage across all lists.
Colour-coding is used to indicate match types. In the case of imported mappings only, colour-coding will be based on the text match, even if the mapping was done by an exact ID match.
![]() Navigate to: Referentials - Source Lists - Select List |
Manually Matching Terms
Click on the relevant Source List Name to move to the manual matching grid.
For each term on the manual matching grid, the following information is presented:
Resolution Status: This is the icon on far left-hand side of grid.
Source Term: Presents Term Name, Short Name, and Term ID.
Manual Matching Search: This is the clickable magnifying glass icon.
Info: This column displays Match Type information e.g. exact or fuzzy match
Created: Who created this record and when.
Updated: Who updated this record and when.
Source Tags: Tags associated with your local data.
Target Tags: Tags associated with the target term data.
Click on the Manual Matching Search icon.
Search as required using the provided search bar.
Select a match from the search results.
Assigning Tags
Assign Source Tags: Method #1
Select the Source Term on the grid.
In the Source Term Tags field, click Add Tag and select one or more Tags as required.
Click Save.
![]() Navigate to: Referentials - Source Lists - Select Source List - Select Source Term |
|---|
Assign Source Tags: Method #2
Select the tag icon in the Source Tags column on the data grid.
Add or remove tags as required from the Tags control.
Click Save.
![]() Navigate To: Referentials - Source Lists - Select List - Select Term - Source Tags Icon - Add Tag |
Assign Target Term Tags: Method #1
Select the Target RMS Term on the grid.
You will be redirected to the Term Detail page for the selected term.
Click Add Tags under the Term’s heading.
Select Tags from the menu.
Tags are automatically saved when assigned to Target Data.
![]() Navigate to: Referentials - Source Lists - Select Source List - Select RMS Term - Add Tag |
Assign Target Term Tags: Method #2
Select the tag icon in the Target Tags column on the data grid.
Add or remove Tags as required from the Tags control.
Click Save.
![]() Navigate To: Referentials - Source Lists - Select List - Select Term - Target Tags Icon - Add Tag |
Searching and Advanced Filters
Search the presented data using the provided search bar.
Advanced filters allow data to be filtered by the following fields:
Status
Language
Data Governance Stage
Tag
Refresh: Refresh the data grid with the results of the selected filters.
Clear: Reset all filters to default.
Exporting Data
Source Lists can be exported by clicking the Export All button on the Source Lists screen. Source Terms can be exported by clicking Export, then selecting from Export English, Export All Languages, and Export with SPOR, on Source Terms screens.
Exports will contain your original data and also the matching RMS data and any associated Resolution Status, Tag or Data Insight. Remaining RMS items are also provided on the exported file. This informs you of the items you are missing from your Source Data.
Target Lists (List View)
![]() Navigate to: Referentials - Target Lists - List View |
The Target Lists (List View) grid is designed to provide as much information about the presented lists as possible while remaining user friendly. Hyperlinks are provided inside the grid on the List Name column to navigate to pages with more detail regarding the selected record.
The information and options are provided for each list on the grid:
Actions
View Terms
Presents all of the terms on the given list
View Details
Presents the details page for the record
Export SPOR CSV
Favourites
Check the star icon to add a record to Favourites, or uncheck to remove from Favourites.
List ID
Where available, ID, Status, and Domain are shown.
List Name
Where available, List Name, List ID, Owner, and Hierarchical List (Hierarchical lists only) are shown.
Modified
Modified date of the Term and the associated Term Version number in subtext.
Tags
View and assign tags to the listed records.
Available Actions:
Search: Use the search bar to search for a List Name across all available lists.
Filter by:
Favourites: Limit your search to lists marked as a Favourite. Options are All and Favourites Only.
Domain: Limit your search to the selected domain. Options are All, Human & Veterinary Use, Human Use, and Veterinary Use.
Status: Limit your search to the selected status. Options are All, Current, Non_Current, Nullified, and Provisional.
Owners: Limit your search to the selected list owner(s). Options are All, EDQM, EMA, ISO, MSSO, WHO, and WHO CC.
Tags: Limit your search based on tags you have applied to the Target Data.
Refresh: Clicking the Refresh button will update the dataset based on the selected search and filters applied.
Clear: When filters are present, a Clear button will appear which you can click to clear all filters at once.
Terms View: Clicking this button navigates to the Target Lists (Term View) screen.
Export: Clicking this button downloads the presented records to your device.
Target Lists (Term View)
![]() Navigate to: Referentials - Target Lists - Term View |
|---|
The Target Lists (Term View) All Terms grid is designed to provide as much information about terms and their current status as possible while remaining user friendly. Hyperlinks are provided inside the grid on the Term Name, List Name and List ID columns; these links navigate to pages that provide more details regarding the selected items.
For each term listed on the grid, the following information is presented:
Term ID
Where available, Term ID, Status, and Domain are shown.
Term Name (Language)
Term Name in displayed language and associated translation status are shown where available.
Modified
Modified time, date, and version number are shown.
List Name
List Name, List ID, and Owner are shown.
Tags
View and assign tags to the listed records.
Available Actions:
Search: Search for a Term Name across all available lists.
Filter:
RMS List: Select All or specific RMS lists.
SPOR Languages: Select specific SPOR languages.
Domain: Options are All, Human & Veterinary Use, Human Use, and Veterinary Use.
Term Status: Options are All, Current, Non_Current, Nullified, and Provisional.
Translation Status: Options are All, Current, Non_Current, Nullified, Provisional, and Under_Consultation.
Tags: Limit your search based on Tags you have applied to the Target Data.
Refresh: Clicking the Refresh button will update the dataset based on the applied filters.
Clear: When filters are present, a Clear button will appear which you can click to clear all filters at once.
List View: Navigate to the List View screen.
Hierarchical Lists
Hierarchical Lists are lists containing Terms that are related to one another. A Hierarchical Term may have one or more Parent Terms associated with it.
Hierarchical Lists are denoted as Hierarchical in SPORIFY under the given List Name on the Target Lists grid and also under the List Name heading on the relevant List Details page.
![]() Navigate to: Referentials - Target Lists - List View - Select List Name (Hierarchical List) |
|---|
Hierarchical Lists have an additional viewing option known as Hierarchy View, which can be accessed by clicking on the Hierarchy View button.
While in Hierarchy View, terms are displayed in a tree view structure. Parent Terms are displayed with a + button on the left hand side of the grid, which can be clicked on to expand and show related Child Terms. Hierarchies can be multiple layers deep and the + button can be used to expand or collapse the Hierarchy as required.
On this screen, Term ID and Term Name are shown for each record. Clicking the Term Name will navigate to the Term Details page.
![]() Navigate To: Referentials - Target Lists - List View - Select List Name (Hierarchical List) - Hierarchy View |
History Comparison
![]() Navigate To: Referentials - Target Lists - Term View - Select Term Name - History |
SPORIFY is always monitoring changes to RMS Terms and provides a History Comparison feature to compare versions of a term and highlight the changes made. Every changed value is highlighted with a colour:
Green represents a value that was added.
Red represents a value that was modified or removed.
The changes are captured for Term Details, Term Names, Description and Term Mappings. The total number of differences between two selected versions is displayed in the centre of the screen.
Please note that full data history is not available from SPOR. SPORIFY will archive all available versions while synchronising for comparison purposes.
Available Actions:
Older Version
Use this drop-down menu to select the older version of the record you wish to compare.
Newer Version
Use this drop-down menu to select the newer version of the record you wish to compare.
Export
Export PNG
Data Governance
When Data Governance is switched on for the Referentials domain, target data records can be governed at term level.
A record’s data governance status is initially set to Pending Review. The reviewer can then set a custom status and add an optional comment and the approver can thus accept or reject this status. Comments will be visible by hovering over the comment icon. If the approver rejects the status, then the record is set back to Pending Review. Any approver can also reject an item after it has already been approved to restart the process.
If the 4 eye principle is switched on, the reviewer and approver cannot be the same user.
If e-signature is switched on, the user must apply an e-signature to approve the record.
Users can simultaneously govern multiple records on the Referentials Source Lists screen when Governance Required is switched on, the user has been granted the Bulk Govern permission for Referentials, and a Data Governance Stage filter has been applied. This action can be carried out using the associated Bulk Actions button.
![]() Navigate to: Referentials - Source Lists - Select List - Data Governance (Shield Icon) |
![]() Navigate to: Referentials - Source Lists - Select List Name - Select RMS Term - Data Governance (Shield Icon) |
Available Actions:
Enable/Disable
Switch Data Governance on and off for the given record.
![]() Navigate to: Data Governance (Shield Icon) - Disable |
Govern (Stage: Pending Review)
Set Review Status
Add Comment
![]() Navigate to: Data Governance (Shield Icon) - Govern |
![]() Navigate to: Data Governance (Shield Icon) - Govern - Select Governance Status |
Govern (Stage: Reviewed)
Accept
Username
Verification Code
Change Reason
Comment
e-Signature (if required)
Reject
![]() Navigate to: Data Governance (Shield Icon) - Govern |
![]() Navigate to: Data Governance (Shield Icon) - Govern - Select Governance Status (Accept) |
![]() Navigate to: Data Governance (Shield Icon) - Govern - Select Governance Status (Reject) |
Change Requests
SPORIFY provides a Change Requests module in the Referentials domain to enable users to access RMS Change Requests. The Referentials Change Requests area lists all RMS Change Requests found by SPORIFY during the SPOR sync. SPORIFY’s Change Requests feature synchronises with SPOR everyday.
![]() Navigate to: Referentials - Change Requests |
For each Change Request listed on the grid, the following information is presented: Name, RRQ ID, Status, Change Request Type, Created, and Tags.
Clicking on a Change Request’s Name presents the associated details page.
The link in the Details column of any given Change Request shows further details, including information relating to Change Request Details, Location Details, Status Changes, Referentials Details, and Supporting Documents.
Any comments associated with a Change Request can be viewed by hovering over the speech bubble icon beside the record’s name in the Name column.
Change Requests can be exported using the Export button.
Change Requests can be searched using the provided search bar.
Change Requests can be filtered by Status, Change Request Type, and/or Tag.
Submitted Change Requests are available to view in the Target System Activity area of the Dashboard using the SPOR RMS tab. They also appear in Notifications.
Organisations
Overview
![]() Navigate to: Organisations - Overview |
The Organisations Overview area provides high-level summaries and statistics pertaining to SPORIFY’s Organisations domain.
The following sections are presented on this screen:
My Mapped Organisations
The My Mapped Organisations area presents an interactive map showing all of the user’s mapped organisations.
Source Organisations Statistics
The Source Organisations Statistics boxes present counts for Source Organisations, Source Systems, and Source Lists.
Resolution Status Overview
The Resolution Status Overview area provides counts of applied Resolution Statuses for the Organisations domain in the form of a donut chart.
Simply hover the mouse over a chart segment to see the associated percentage for the given Resolution Status.
Resolution Status Detail
The Resolution Status Detail area lists overall counts of each Resolution Status type that has been applied to Organisations records in the system.
Tag Count Summmary
The Tag Count Summary section lists overall counts of each Tag that has been applied to Organisations records in the system.
Resolution Status by Country
The Resolution Status by Country area lists the countries with which the Organisations are associated, and presents statistics for their applied Resolution Statuses.
Data Quality Insights
The Data Quality Insights area lists data quality issues that have been found during the mapping process for the Organisations domain.
Target Organisations Statistics
The Target Organisations Statistics boxes present counts for OMS Organisations, OMS Locations, and OMS Languages.
OMS Update Timeline
The OMS Update Timeline area provides an overview of the updates being made to the SPOR OMS target system.
Hover the mouse over a graphed update to view the month in which the update occurred, and counts of the updated records.
Source Lists (Mapping)
![]() Navigate to: Organisations - Source Lists |
Template: Formatting Source Data
![]() Sample Filled Excel Standard Template | Navigate to: Organisations - Source Lists - Templates - Excel (Standard) |
|---|
![]() Sample Filled CSV Standard Template | Navigate to: Organisations - Source Lists - Templates - CSV (Standard) |
|---|
![]() Sample Filled Excel Advanced Template | Navigate to: Organisations - Source Lists - Templates - Excel (Advanced) |
|---|
![]() Sample Filled CSV Advanced Template | Navigate to: Organisations - Source Lists - Templates - Excel (CSV) |
|---|
Using Standard Templates:
To format your Source Data, download the Standard Organisations Excel or CSV Template by clicking on the Templates actions button and selecting CSV (Standard) or Excel (Standard). This template can be used for all of your Source Organisations Lists.
SPORIFY requires two mandatory* pieces of information to carry out standard Organisations Data Mapping. One optional piece of information can also be added to enhance mapping. These are as follows:
Source ID* (Unique local database identifier)
Organisation Name* (Organisation’s full name)
Organisation Address (Organisation’s location)
Note: the address can be spread over multiple columns. SPORIFY will take every column after column three and include it as the source address.
Using Excel: If your workbook has multiple worksheets, you must select the required worksheet to import from.
Using CSV: Each column of data should be delimited with a comma. If your column text contains the delimiter character, the text should be wrapped in quotation marks. For example, Street1, Street2, City, State, Country, Postcode should be formatted as “Street1, Street2, City, State, Country, Postcode” to correctly import the delimiter character. CSV files should be saved with UTF-8 encoding to preserve special characters.
Using Advanced Templates:
To format your Source Data, including existing Organisation or Location mappings, download the Advanced Organisations Excel or CSV Template by clicking on the Templates actions button and selecting CSV (Advanced) or Excel (Advanced). This template can be used for all of your Source Organisations Lists.
SPORIFY requires two mandatory* pieces of information to carry out advanced Organisations Data Mapping. One optional piece of information can also be added to enhance mapping. These are as follows:
Source ID* (Unique local database identifier)
OMS Org ID (ID associated with OMS Organisation)
OMS Loc ID (ID associated with OMS Location)
Organisation Name* (Organisation’s full name)
Organisation Address (Organisation’s location address)
Note: the address can be spread over multiple columns. SPORIFY will take every column after column three and include it as the source address.
Using Excel: If your workbook has multiple worksheets, you must select the required worksheet to import from.
Using CSV: Each column of data should be delimited with a comma. If your column text contains the delimiter character, the text should be wrapped in quotation marks. For example, Street1, Street2, City, State, Country, Postcode should be formatted as “Street1, Street2, City, State, Country, Postcode” to correctly import the delimiter character. CSV files should be saved with UTF-8 encoding to preserve special characters.
Upload: Importing Data
![]() Navigate To: Organisations - Source Lists - Upload |
Fields Explained:
List Name: Local list name/friendly name used to recognise your internal list.
System: Name of the local System that your list is from. Custom System Names is subject to subscription level. If only one system is available, the name is always “Default”.
Select Source Excel or CSV File: Browse your computer network and select the source file to upload. The system expects CSV files to be delimited with a comma.
Number of Header Rows in My Source File: If your file contains header information, you can enter the number of rows you wish SPORIFY to skip when importing your data.
Click Save to import your data and run the SPORIFY matching algorithms.
Click Cancel to clear all fields and return to previous screen.
Note: Source Lists containing more than 1000 records will be imported via a background job. As soon the import is finished, a notification is displayed.
Actions Available on List
![]() Navigate to: Organisations - Source Lists - Actions (Cog Icon) |
View Organisations
Click View Organisations to view all of the Source Organisations contained on the given Source List, as well as their associated mappings.
![]() Navigate to: Organisations - Source Lists - Actions (Cog Icon) - View Organisations |
Edit
Select Edit to make changes to the list in question. Here, users can edit the List Name and associated System.
![]() Navigate to: Organisations - Source Lists - Actions (Cog Icon) - Edit |
Update
Select Update to Upsert, Merge, or Overwrite the given list.
![]() Navigate to: Organisations - Source Lists - Actions (Cog Icon) - Update |
|---|
Fields Explained:
Select Source Excel or CSV file: Upload the relevant record from your device.
Number of Header Rows in my Source File: Insert the relevant number of header rows.
Upsert List: This option will perform insert and update operations on your current list based on the differences found in the selected list. Where the Source ID is equal on both lists, all current resolution status and matching information will be retained. Where duplicate Source IDs are detected, these records will be skipped.
![]() |
|---|
Merge List: This option will perform insert, update and delete operations on your current list based on the differences found in the selected list. Where Source ID is equal on both lists, all current resolution status and matching information will be retained. Where duplicate Source IDs are detected, these records will be skipped.
![]() |
|---|
Overwrite List: This option will delete your current list and replace it with the selected list. All current resolution status and matching information will be deleted.
![]() |
|---|
Delete
Select this option to delete your current list from SPORIFY. You will be prompted to confirm the deletion. This operation is not reversible.
![]() Navigate to: Organisations - Source Lists - Actions (Cog Icon) - Delete |
Export
Select Export to export the list to Excel. The export will contain your original data and also the matched data and any associated Resolution Statuses, Tags or Data Insights. The Excel file will download directly to your device.
Mapping
By default, SPORIFY will analyse your uploaded data and apply a Resolution Status to every term you have uploaded.
SPORIFY’s system-based Resolution Statuses are:
Matched: SPORIFY has located an exact match for your organisation on the Target Organisations list.
Organisation Matched: Organisation mapped, location not mapped.
Multiple Choice: SPORIFY has located multiple exact matching Organisation Names for your data on the Organisations list.
Suggested: SPORIFY found Organisation Names that are closely related to your data.
Not Set: SPORIFY could not locate any Organisation similar to your data.
Once your lists are uploaded, each list will have a progress bar showing Resolution Status percentages for the given list.
Above the lists, an overall progress bar will show your Resolution Status percentage across all lists.
Colour-coding is used to indicate match types. In the case of imported mappings only, colour-coding will be based on the text match, even if the mapping was done by an exact ID match.
![]() Navigate to: Organisations - Source Lists |
![]() Navigate to: Organisations - Source Lists - Select List |
Manually Matching Organisations and Locations
Organisations matching is slightly different to Referentials and Substances matching as it requires two layers of matching: (1) Organisations and (2) Locations.
Automatic matching is applied at both the Organisation and Location level where possible.
For each term on the manual matching grid, the following information is presented:
Resolution Status: This is the icon on far left-hand side of grid.
Source Name: Presents the Name and Source Org ID of the source record.
Source Address: Presents the Organisation’s full address.
Org Name: Presents the name of the Organisation.
Manual Matching Search (Orgs): This is the first clickable magnifying glass icon.
Location: Presents the Organisation’s associated Location.
Manual Matching Search (Locs): This is the second clickable magnifying glass icon.
Info: This column displays Match Type information e.g. exact or fuzzy match
Created: Who created this record and when.
Updated: Who updated this record and when.
Source Tags: Tags associated with your local data.
Target Tags: Tags associated with the target data.
Click on the Manual Matching Search icon.
Search as required using the provided search bar.
Select a match from the search results.
Assigning Tags to Source Data and Target Location Data
Assign Source Tags: Method #1
Select the Source Name on the grid.
Click Add Tag and select one or more Tags as required.
Click Save.
![]() Navigate To: : Organisations - Source Lists - Select Source List - Select Source Name |
Assign Source Tags: Method #2
Select the tag icon on the Source Tags column on the data grid.
Add or Remove Tags as required from the Tags control.
Click Save.
![]() Navigate To: Organisations - Source Lists - Select List - Source Tags (Tag Icon) |
Assign Target Tags to a Location
Select the Location on the grid. You will be redirected to the Organisation Details page associated with the selected location.
In the Locations panel, click Add Tags.
Select the desired tag(s).
Tags are automatically saved when assigned to Target Data.
![]() Navigate to: Organisations - Source Lists - Select Source List - Select Location |
Assign Target Tags to an Organisation
Select the tag icon on the Target Tags column on the data grid.
Add or Remove Tags as required from the Tags control.
Click Save.
![]() Navigate To: Organisations - Source Lists - Select Source List - Target Tags (Tag Icon) |
Searching and Advanced Filters
Search for specific Organisations using the provided search bar.
Advanced filters allow source records to be filtered by the following:
System
Status
Advanced filters allow target records to be filtered by the following:
Favourites
Data Insights
Language
Country
Categories
Data Governance Stage
Tags
Refresh: Refresh the data grid with the results of the selected filters.
Clear: Reset all filters to default.
Match Type Explained
Organisations Match Types:
Match Type | Description |
|---|---|
Exact | SPORIFY found an exact match |
Suggested | Manual match from a SPORIFY suggestion |
User Selected | Manual match selected by user without a SPORIFY suggestion |
Punctuation/Abbreviation | Administrator setting |
System to System | Automatically matched from another source system’s data |
Locations Match Types:
Match Type | Description |
|---|---|
Exact Text Match | String match |
Fuzzy Text Match | Non-exact match |
User Selected | Manual match |
Note: Target Organistaion Names and Locations will be colour-coded based on the Match Type applied.
Data Insights Explained
When Data Insights are shown, it means that SPORIFY detected something that may highlight potential issues with the target data.
How to view Data Insights:
Chart View: Available by clicking the Data Insights button to the right side of the SPORIFY Progress Bar. Here, users can access match type breakdowns in both chart and table view, SPOR OMS data quality insights, a matching accuracy overview, and resolution statuses by country.
Grid View: Data Insights are also shown in the Info column on the grid. Just hover over the presented icon for further information.
Details Page View: Each data insight will be displayed in more detail on the associated Location Details page. To view this information simply click the location address and hover over the Data Insights icon.
![]() Navigate to: Organisations - Source Lists - Select Source List - Info Icon |
![]() Navigate to: Organisations - Source Lists - Select Source List - Data Insights |
![]() Navigate to: Organisations - Source Lists - Select Source List - Select Location |
Note: In the above example the language dropdown will highlight the inconsistent translation records. In an effort to uniquely identify each translation record, we have included the SPOR Internal Row ID for the specific language records under the Address detail label for the associated language.
Add Organisations
![]() Navigate to: Organisations - Source Lists - Select Source List - Add Organisation |
To add an Organisation to a list, fill in the following fields:
Source Organisation ID
OMS Org ID
OMS Loc ID
Source Organisation Name
Source Organisation Address
Comment
Tags
Export
Export is where you access your Mapped Data. Exports will contain your original data and also the matched data from the Target System along with any Resolution Status or Tags you have applied, as well as any Data Insights the system has detected.
The are multiple options to Export Mapped Data:
Export All
This option is available on the Source Lists screen and exports all the mapped lists presented onscreen.
Export English
Exports mapped records in English Language only
Export All Languages
Exports mapped records and all Languages available in SPOR OMS
Export SPOR CSV
Exports the mapped records, combined with the full SPOR CSV data. To successfully export SPOR CSV, sufficient EMA credentials must be configured first. Please contact your Administrator or configure your EMA credentials in the My Settings option in your Account Profile.
Target Organisations and Locations
![]() Navigate to: Organisations - Target Organisations |
![]() Navigate to: Organisations - Target Organisations - Select Name |
Available Actions:
Follow Favourites: Click the Favourites (star) icon beside the screen heading to add the record to your Favourites. SPORIFY will then monitor the record for any changes and alert you on the main dashboard.
Version (Organisation): In the Organisaton Details panel, select any previous versions of the Organisation ranging from the record’s start to end date versions.
Location ID: In the Locations panel, select from all available location IDs.
Version: In the Locations panel, select any previous versions of the Location ranging from the record’s start to end date versions.
Language: View all available languages for the OMS entry. All available data will translate onscreen to the OMS language data.
History Comparison
![]() Navigate to: Organisations - Target Organisations - Select Name - History - Organisation |
|---|
![]() Navigate to: Organisations - Target Organisations - Select Name - History - Location |
|---|
SPORIFY is always monitoring changes to OMS Terms and provides a History Comparison feature to compare versions of both Organisations and Locations, and highlight the changes made. Every changed value is highlighted with a colour:
Green represents a value that was added.
Red represents a value that was modified or removed.
Regarding Organisations, the changes are captured for Organisation Details, Organisation Identifiers, Organisation Category, Organisation Mapping, and Location IDs.
Regarding Locations, the changes are captured for Compare Versions, Location Details, Languages, Location Identifiers, and Location Mapping.
The total number of differences between two selected versions is displayed in the centre of the screen.
Please note that full data history is not available from SPOR. SPORIFY will archive all available versions while synchronising for comparison purposes.
Available Actions:
Older Version
Use this drop-down menu to select the older version of the record you wish to compare.
Newer Version
Use this drop-down menu to select the newer version of the record you wish to compare.
Export
Export PNG
Change Requests
SPORIFY provides a Change Requests module in the Organisations domain to enable users to access OMS Change Requests. The Organisations Change Requests area lists all OMS Change Requests found by SPORIFY during the SPOR sync. SPORIFY’s Change Requests feature synchronises with SPOR everyday.
![]() Navigate to: Organisations - Change Requests |
For each Change Request listed on the grid, the following information is presented: Name, ORQ ID, Status, Change Request Type, Change Request Reason, Org ID, Loc ID, Created, Updated, and Tags.
Clicking on a Change Request’s Name presents the associated details page.
Any comments associated with a Change Request can be viewed by hovering over the speech bubble icon beside the record’s name in the Name column.
Change Requests can be exported using the Export button.
Change Requests can be searched using the provided search bar.
Change Requests can be filtered by Status, Change Request Type, and/or Tag.
Submitted Change Requests are available to view in the Target System Activity area of the Dashboard using the SPOR OMS tab. They also appear in Notifications.
Data Governance
When Data Governance is switched on for the Organisations domain, target data records can be governed via Organisations Source Lists, Organisations Target Lists, and Organisations Details screens. Organisations records will be governed at both organisation and location levels.
A record’s data governance status is initially set to Pending Review. The reviewer can then set a custom status and add an optional comment and the approver can thus accept or reject this status. Comments will be visible by hovering over the comment icon. If the approver rejects the status, then the record is set back to Pending Review. Any approver can also reject an item after it has already been approved to restart the process.
If the 4 eye principle is switched on, the reviewer and approver cannot be the same user.
If e-signature is switched on, the user must apply an e-signature to approve the record.
Users can simultaneously govern multiple records on the Organisations Source Lists screen when Governance Required is switched on, the user has been granted the Bulk Govern permission for Organisations, and a Data Governance Stage filter has been applied. This action can be carried out using the associated Bulk Actions button.
![]() Navigate to: Organisations - Source Lists - Select List - Data Governance (Shield Icon) |
![]() Navigate to: Organisations - Target Organisations - Data Governance (Shield Icon) |
![]() Navigate to: Organisations - Target Organisations - Select Organisation - Data Governance (Shield Icon) |
Available Actions:
Enable/Disable
Switch Data Governance on and off for the given record.
![]() Navigate to: Data Governance (Shield Icon) - Disable |
Govern (Stage: Pending Review)
Set Review Status
Add Comment
![]() Navigate to: Data Governance (Shield Icon) - Govern |
![]() Navigate to: Data Governance (Shield Icon) - Govern - Select Governance Status |
Govern (Stage: Reviewed)
Accept
Username
Password
Reason
Comment
e-Signature (if required)
Reject
![]() Navigate to: Data Governance (Shield Icon) - Govern |
![]() Navigate to: Data Governance (Shield Icon) - Govern - Select Governance Status (Accept) |
![]() Navigate to: Data Governance (Shield Icon) - Govern - Select Governance Status (Reject) |
Substances
Overview
![]() Navigate to: Substances - Overview |
The Substances Overview area provides high-level summaries and statistics pertaining to SPORIFY’s Substances domain.
The following sections are presented on this screen:
Mapping Status Overview
The Mapping Status Overview section presents a bar chart outlining the mapping statuses that have been applied to the Substances lists currently uploaded to the system.
To view an exact breakdown of mapping status percentages, hover the mouse over the relevant bar on the chart.
Source Substances Statistics
The Source Substances Statistics boxes present counts for Source Systems, Source Lists, and Source Substances.
Resolution Status Overview
The Resolution Status Overview area provides counts of applied Resolution Statuses for the Substances domain in the form of a donut chart.
Simply hover the mouse over a chart segment to see the associated percentage for the given Resolution Status.
Resolution Status Detail
The Resolution Status Detail area lists overall counts of each Resolution Status type that has been applied to Substances records in the system.
Tag Count Summary
The Tag Count Summary section lists overall counts of each Tag that has been applied to Substances records in the system.
Source Lists (Mapping)
![]() Navigate To: Substances - Source Lists |
Templates: Formatting Source Data
To format your Source Data:
Download the Substances Excel or CSV Template by clicking on the Templates action button and selecting CSV or Excel. This template can be used for all Source Substances Lists.
Data Format Required: SPORIFY requires two mandatory* and twelve optional pieces of information to carry out Substance Data Mapping:
Source ID* (Unique ID for local database; must be unique for every record)
Substance Name* (Name of source substance)
Local Substance ID (Not required to be unique, e.g. an alias may share this ID with its common name; this ID is also used during our matching process to provide System to System match type.)
SMS/EUTCT
EV Code
UNII
CAS
INCHI
INN
ATC Code
Molecular Formula
SMILES
Name Type
Substance Type
Using Excel: If your workbook has multiple worksheets, you should select the required worksheet to import from.
Using CSV: By default, the system expects CSV files to be delimited with a comma.
If your column text contains the delimiter character, the text should be wrapped in quotation marks. For example, 1,2,3-TRIAZOLINE is formatted as “1,2,3-TRIAZOLINE” to correctly import the delimiter character.
CSV files should be saved with UTF-8 encoding to preserve special characters.
![]() Navigate to: Substances - Source Lists - Templates -Excel |
![]() Navigate to: Substances - Source Lists - Templates |
Upload: Importing Data
![]() Navigate to: Substances - Source Lists - Upload |
Fields Explained:
List Name: Local list name/friendly name used to recognise your internal list.
System: Name of the Local System that your list is from. Custom System Names are subject to subscription level. If only one system is available, the name is always “Default”.
List Language: This drop-down menu is populated with the language list from SPOR SMS. Every language available in SMS will be displayed for selection. SPORIFY uses a matching algorithm to search across all available languages for matches. The system default is English but you can select your primary language here.
Select Source Excel or CSV File: Browse your computer network and select the source file to upload. By default, the system expects CSV files to be delimited with a comma.
Number Of Header Rows in My Source File: If your file contains header information, you can enter the number of rows you wish SPORIFY to skip when importing your data in this field.
Restrict mapping to certain targets, statuses, and name types: Select to set specific mapping restrictions.
Restrict mapping to the following targets: Options are EUTCT, EUTCT Vet, G-SRS, XEVMPD, and SMS.
For each target, restrict mapping to substances with the following statuses. Options are EUTCT (Non_Current, Nullified, Current, Provisional), EUTCT Vet (Non_Current, Nullified, Current, Provisional), XEVMPD (Nullified, Remapped, To Be Nullified, Active), G-SRS (Approved, Failed), and SMS (Current).
For each target, restrict mapping to names with the following name types: Options are EUTCT (Common Name, Company Code), EUTCT Vet (Common Name, Company Code), XEVMPD (Translation, Preferred, Alias), and G-SRS (Brand Name, Code, Common Name, G-SRS Name, Official Status, Systematic Name, Trivial Name).
Click Save to import your data and run the SPORIFY matching algorithms.
Click Cancel to clear all fields and return to the previous screen.
Note: Source Lists containing more than 1000 records will be imported via background job. As soon the import is finished, a notification is displayed.
Actions Available on List
![]() Navigate to: Substances - Source Lists - Actions (Cog Icon) |
|---|
View Substances
Click View Substances to view all of the Source Substances contained on the given Source List, as well as their associated mappings.
For each Substance, the Source Substance is shown alongside matches made to EUTCT, EUTCT Vet, XEVMPD, G-SRS, and SMS Target Substances. For further information, expand the listed Substances and toggle between the presented Names, Identifiers, Scientific, and Mapping tabs.
![]() Navigate to: Substances - Source Lists - Actions (Cog Icon) - View Substances |
Edit
Select Edit to make changes to the list in question.
Here, users can edit the following fields:
List Name
System
Restrict mapping to certain targets, statuses, and name types
When ‘Restrict mapping to certain targets, statuses, and name types’ is switched on, the following fields additionally become available for editing:
Restrict mapping to the following targets
Options for selection are EUTCT, EUTCT Vet, G-SRS, XEVMPD, and SMS.
For each target, restrict mapping to substances with the following statuses
Options for selection are EUTCT (Non_Current, Nullified, Current, Provisional), EUTCT Vet (Non_Current, Nullified, Current, Provisional), XEVMPD (Nullified, Remapped, To Be Nullified, Active), G-SRS (Approved, Failed), and SMS (Current).
For each target, restrict mapping to names with the following name types
Options for selection are EUTCT (Common Name, Company Code), EUTCT Vet (Common Name, Company Code), XEVMPD (Translation, Preferred, Alias), and G-SRS (Brand Name, Code, Common Name, G-SRS Name, Official Status, Systematic Name, Trivial Name).
![]() Navigate to: Substances - Source Lists - Actions (Cog Icon) - Edit |
Update
Select Update to Upsert, Merge, or Overwrite the given list.
![]() Navigate to: Substances - Source Lists - Actions (Cog Icon) - Update |
|---|
Fields Explained:
Select Source Excel or CSV file: Upload the relevant record from your device.
Number of Header Rows in my Source File: Insert the relevant number of header rows.
Upsert List: This option will perform insert and update operations on your current list based on the differences found in the selected list. Where the Source ID is equal on both lists, all current resolution status and matching information will be retained. Where duplicate Source IDs are detected, these records will be skipped.
![]() |
|---|
Merge List: This option will perform insert, update and delete operations on your current list based on the differences found in the selected list. Where Source ID is equal on both lists, all current resolution status and matching information will be retained. Where duplicate Source IDs are detected, these records will be skipped.
![]() |
|---|
Overwrite List: This option will delete your current list and replace it with the selected list. All current resolution status and matching information will be deleted.
![]() |
|---|
Delete
Select this option to delete your current list from SPORIFY. You will be prompted to confirm the deletion. This operation is not reversible.
![]() Navigate to: Substances - Source Lists - Actions (Cog Icon) - Delete |
Mapping
By default, SPORIFY will analyse your uploaded data and apply a Resolution Status to every substance you have uploaded.
SPORIFY’s system-based Resolution Statuses are:
Matched: SPORIFY has located an exact match for your substance on the Target Substances list.
Multiple Choice: SPORIFY has located multiple exact matching Substance Names for your data on the Substances list.
Suggested: SPORIFY found Substance Names that are closely related to your data.
Not Set: SPORIFY could not locate any Substance similar to your data.
Once your lists are uploaded, each list will have a progress bar showing Resolution Status percentages for the given list.
Above the lists, an overall progress bar will show your Resolution Status percentage across all lists.
Colour-coding is used to indicate match types. In the case of imported mappings only, colour-coding will be based on the text match, even if the mapping was done by an exact ID match.
![]() Navigate to: Substances - Source Lists |
![]() Navigate To: Substances - Source Lists - Select Source List |
Manually Matching Substances
Click on the Source List's name to move to the substance matching screen.
Substance matching screen explained:
The substance matching screen is similar to the target substance screen. However, substances are grouped by the Source Substance Name.
Each Target Substance system will be displayed in its own sub panel under the Source Substance.
If a substance match exists, a Resolution Status and Matched Term will be displayed along with the associated created and modified timestamp.
Each substance panel displayed shows the following information which is related to the Source Substance.
![]() Navigate To: Substances - Source Lists - List Name |
Source Substance information
Header: Source Substance Name provided in your import file
Source Substance Panel: All source substance information provided in your import file. Information will be available under each of the available Additional Information Tabs as applicable.
Created Date: Who created this record and when
Additional Information Tabs
Names: Name records associated with the relevant substance
Identifiers: Identifiers associated with the relevant substance where applicable e.g. CAS Number, ATC Code
Scientific: Scientific information associated with the relevant substance e.g. SMILES, INCHI Key, Structure
Mapping: Area to edit or manually match a substance record or to apply a Resolution Status to a matched record
Available Options
Tags: Tags assigned to the substance record (source or target)
Edit Source: The edit icon is available only on source substance and will open a form to edit the source substance information
Information: Hover over the information icon for details of match type
External Link: The external link icon is only available on matched substances and will open an external link in the browser displaying the associated substance in the Target System
Target System Information
Target System Name: The name of the associated Target Substance System, e.g. G-SRS
Matched Substance Information:
From left to right the data displayed is as follows:
Resolution Status: The resolution status icon for the associated mapping
Mapped substance name: Name of the matched substance. Colour coding is used to indicate match types. In the case of imported mappings only, colour coding will be based on the text match, even if the mapping was done by an exact ID match.
Updated Date: Who last updated this record and when
Subtext: Substance ID – hyperlink to further substance detail screen
Assigning Data Tags to Substance Data
Assign Tags:
Method #1
Select the tag icon on the relevant substance panel.
Add or Remove Tags as required from the Tags control.
Click Save.
![]() Navigate To: Substances - Source Lists - Relevant Substance Panel - Select Tag Icon |
Method #2
Tags can also be added while editing the Source Substance Data. Refer to “#.# edit source substance”
Searching and Advanced Filters
Search across the data in the data panel using the following fields:
Source Substance
G-SRS Name
Advanced filters allow data to be filtered by the following fields:
Status
Match Type (dependent on status selected)
Targets
Sort by
Sort direction
Language
Tags
Refresh: Refresh the data panel with the results of the selected filters
Clear: Reset all filters to default
Match Types Explained
Name | Description |
|---|---|
Exact | Exact text match found in any available substance name for the given substance. Could be exact primary name, common name, alias etc… |
Suggested | System Suggested Match Selected by User |
User Selected | Manual Match |
System to System | Match in Original Matching Source System Record Copied to This Record |
Data Insights Explained
Data Insight Information:
Data Insights show the Resolution Status for each Target System that is matched.
![]() Navigate To: Substances – Source Lists – List Name |
![]() Navigate To: Substances – Source Lists – List Name – Data Insight Button |
Add Substances
![]() Navigate To: Substances - Source Lists - List Name - Add Substance |
Export
Export is where you access your Mapped Data. Exports will contain your original data and also the matched data from the Target System along with any Resolution Status or Tags you have applied.
Target Substances (Browse Target Substance Lists)
![]() Navigate To: Substances - Target Lists - Substance Name |
![]() Navigate To: Substances - Target Substances - Substance UNII Code |
Data Governance
When Data Governance is switched on for the Substances domain, target data records can be governed via Substances Source Lists, Substances Target Lists and Substances Details screens.
A record’s data governance status is initially set to Pending Review. The reviewer can then set a custom status and add an optional comment and the approver can thus accept or reject this status. Comments will be visible by hovering over the comment icon. If the approver rejects the status, then the record is set back to Pending Review. Any approver can also reject an item after it has already been approved to restart the process.
If the 4 eye principle is switched on, the reviewer and approver cannot be the same user.
If e-signature is switched on, the user must apply an e-signature to approve the record.
Users can simultaneously govern multiple records on the Substances Source Lists screen when Governance Required is switched on, the user has been granted the Bulk Govern permission for Substances, and a Data Governance Stage filter has been applied. This action can be carried out using the associated Bulk Actions button.
![]() Navigate to: Substances - Source Lists - Select List - Data Governance (Shield Icon) |
![]() Navigate to: Substances - Target Substances - Data Governance (Shield Icon) |
![]() Navigate to: Substances - Target Substances - Select Substance - Data Governance (Shield Icon) |
Available Actions:
Enable/Disable
Switch Data Governance on and off for the given record.
![]() Navigate to: Data Governance (Shield Icon) - Disable |
|---|
Govern (Stage: Pending Review)
Set Review Status
Add Comment
![]() Navigate to: Data Governance (Shield Icon) - Govern |
![]() Navigate to: Data Governance (Shield Icon) - Govern - Select Governance Status |
Govern (Stage: Reviewed)
Accept
Comment
e-Signature (if required)
Reject
![]() Navigate to: Data Governance (Shield Icon) - Govern |
![]() Navigate to: Data Governance (Shield Icon) - Govern - Select Governance Status (Accept) |
|---|
![]() Navigate to: Data Governance (Shield Icon) - Govern - Select Governance Status (Reject) |
Support
If users are facing issues with the system or have any queries, they can submit a ticket to SPORIFY via the Support area.
![]() Navigate to: Support |
|---|
When submitting a ticket, the following fields should be filled out:
Tenant Name
User Full Name
Email
Phone
Subject
Description
Attachment
Click on the Submit button to send the ticket to SPORIFY.
User Guides
Five types of user guide are provided in SPORIFY. They can be accessed by selecting User Guides on the navigation menu, then clicking on the relevant item.
The following guides are available:
API Guide
Admin Guide
User Guide
Release Notes
SPOR Documents
API Guide
When the API Guide is selected, the API Guide on the SPORIFY Guides site appears in a new tab. This guide provides reference documentation, instructions, and code samples to enable the reader to effectively use SPORIFY’s API.
![]() Navigate to: User Guides - API Guide |
|---|
Admin Guide
When the Admin Guide is selected, the Administration Guide on the SPORIFY Guides site appears in a new tab. This guide provides an overview of SPORIFY’s Administration area and how to use it.
![]() Navigate to: User Guides - Admin Guide |
|---|
User Guide
When the User Guide is selected, the User Guide on the SPORIFY Guides site appears in a new tab. This guide provides an overview of the SPORIFY tool and how to use it.
![]() Navigate to: User Guides - User Guide |
|---|
Release Notes
When Release Notes are selected, the Release Notes page on the SPORIFY Guides site appears in a new tab. This guide provides all release notes for each historical iteration of SPORIFY up until the current version, listing relevant enhancements, bug fixes, and new features for every release.
![]() Navigate to: User Guides - Release Notes |
|---|
SPOR Documents
When SPOR Documents is selected, a grid containing SPOR guidance documents is presented.
![]() Navigate to: User Guides - SPOR Documents |
The following columns are contained on the grid:
Document Name
Description
Domain
Type
List Name
Modified On
Versions
The listed document can be accessed by clicking on the associated link in the Document Name column.
Previous versions of the listed document can be accessed by clicking on the looking glass icon in the Versions column.
Available Actions:
Search
Filter
By Date Range
By Domain
Export






















































































































