FS - 24838275 - Notification Settings
Description
The SPORIFY user can set their own notification settings.
They can opt to turn notifications on and off.
They can select which notification types they receive.
Procedure
Login to SPORIFY.
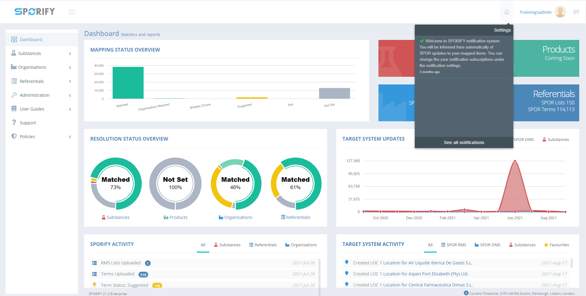
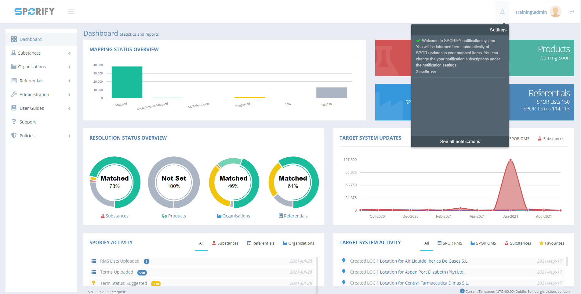
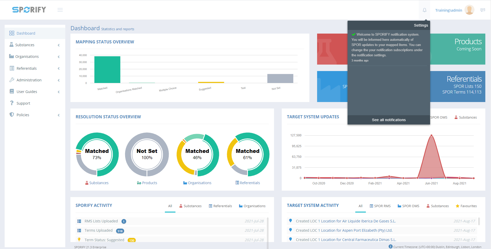
Click on the bell icon at the top of the screen.
Select Settings to view the Notification Settings modal.
The following options are presented on this modal:
Receive Notifications
This option can be used to enable or disable notifications.
Set the slider to On to receive notifications.
Set the slider to Off to prevent notifications.
Notification Types
New User Registration
Check/uncheck the associated checkbox to turn new user registration notifications on/off.
Target System Updates
Check/uncheck the associated checkbox to turn target system updates notifications on/off.
Synchronisation Updates
Check/uncheck the associated checkbox to turn synchronisation updates notifications on/off.
Follow Favourites
Check/uncheck the associated checkbox to turn follow favourites updates notifications on/off.
Newletter subscribe
Link reference to sign up to the newsletter
Click Save to save notification settings, else Cancel to discard any changes made to notification settings.
Acceptance Criteria
To succeed, the user must be able to manage their notifications settings in SPORIFY.
Verify that the user can turn notifications on and off.
Verify that the user can turn the following notification types on and off: New User Registration, Target System Updates, Synchronisation Updates and Follow Favourites.
Related / Alternative Procedure
N/A
GUI Specification
Purpose of this modal.
The purpose of this modal is to enable the SPORIFY user to manage their notifications settings.
Mockups and Screenshots

Notifications

Notification Settings Modal
GUI Elements
Mockup of GUI Element | Title | Default | Enabled | Type | Data | Description |
|---|---|---|---|---|---|---|
![]() | Notifications | N/A | Always | Interactive icon | Boolean | Presents the Notifications area |
![]() | New User Registration | False | Always | Checkbox | Boolean | Turns new user registration notifications on/off |
![]() | Target System Updates | False | Always | Checkbox | Boolean | Turns target system updates notifications on/off |
![]() | Synchronisation Updates | False | Always | Checkbox | Boolean | Turns synchronisation updates notifications on/off |
![]() | Follow Favourites | False | Always | Checkbox | Boolean | Turns follow favourites notifications on/off |
Available Actions And Commands
Mockup of GUI Element | Title | Shortcut | Enabled | Type | Role/Permission | Action | Tooltip | Audit Trail |
|---|---|---|---|---|---|---|---|---|
![]() | On/Off | N/A | Always | Slider | Notifications | Turns notifications on/off | N/A | Yes |
![]() | Save | N/A | Always | Button | Notifications | Saves changes | N/A | Yes |
![]() | Cancel | N/A | Always | Button | Notifications | Cancels changes | N/A | No |
Related Documentation and Sources
N/A







