Skip to main content
Skip table of contents

FS - 443973834 - Notifications Centre

Description

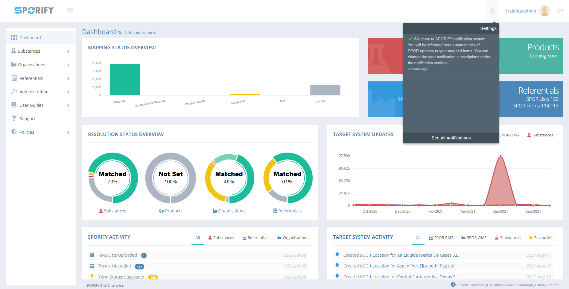
In SPORIFY, the Notifications Centre presents the user with the notifications they have subscribed to.

Procedure

  1. Login to SPORIFY.

  2. Click on the bell icon located at the top right-hand side of the screen.

    1. The user’s recent notifications will then be presented onscreen.

  3. To view all notifications, click See all notifications.

  4. To filter notifications, select the filter field.

    1. The options presented are All and Unread.

    2. Select the desired filter.

    3. Click Refresh.

  5. To navigate to Notification Settings, click the Notification Settings button.

  6. To set all notifications as read, click the Set All As Read button.

Acceptance Criteria

To succeed, the user must be able to view all of their notifications in the Notifications Centre.

  • Verify that the user can set all of their notifications as Read.

  • Verify that the user can filter their notifications by All and Unread.

  • Verify that the user can access the Notification Settings modal via the Notifications Centre.

Related / Alternative Procedure

N/A

GUI Specification

Purpose of these GUI elements.

The purpose of these GUI elements is to enable the user to view and manage their notifications within SPORIFY.

Mockups and Screenshots

Notifications

See All Notifications

Notifications Filters

GUI Elements

Mockup of GUI Element

Title

Default

Enabled

 Type

Data

Description

Notifications

N/A

Always

Interactive icon

Boolean

Presents the Notifications area


Notifications Filter

N/A

Always

Drop-down menu

String

Presents filter options

Available Actions And Commands

Mockup of GUI Element

 Title

Shortcut

Enabled

Type

Role/Permission

Action

Tooltip

Audit Trail

Refresh

N/A

Always

Button

Notifications

Refreshes screen

N/A

No


Notification Settings

N/A

Always

Button

Notifications

Navigates to Notification Settings

N/A

No

Set All As Read

N/A

Always

Button

Notifications

Sets all notifications as Read

N/A

Yes

Related Documentation and Sources

  • N/A

Specification References

JavaScript errors detected

Please note, these errors can depend on your browser setup.

If this problem persists, please contact our support.