FS - 443973834 - Notifications Centre
Description
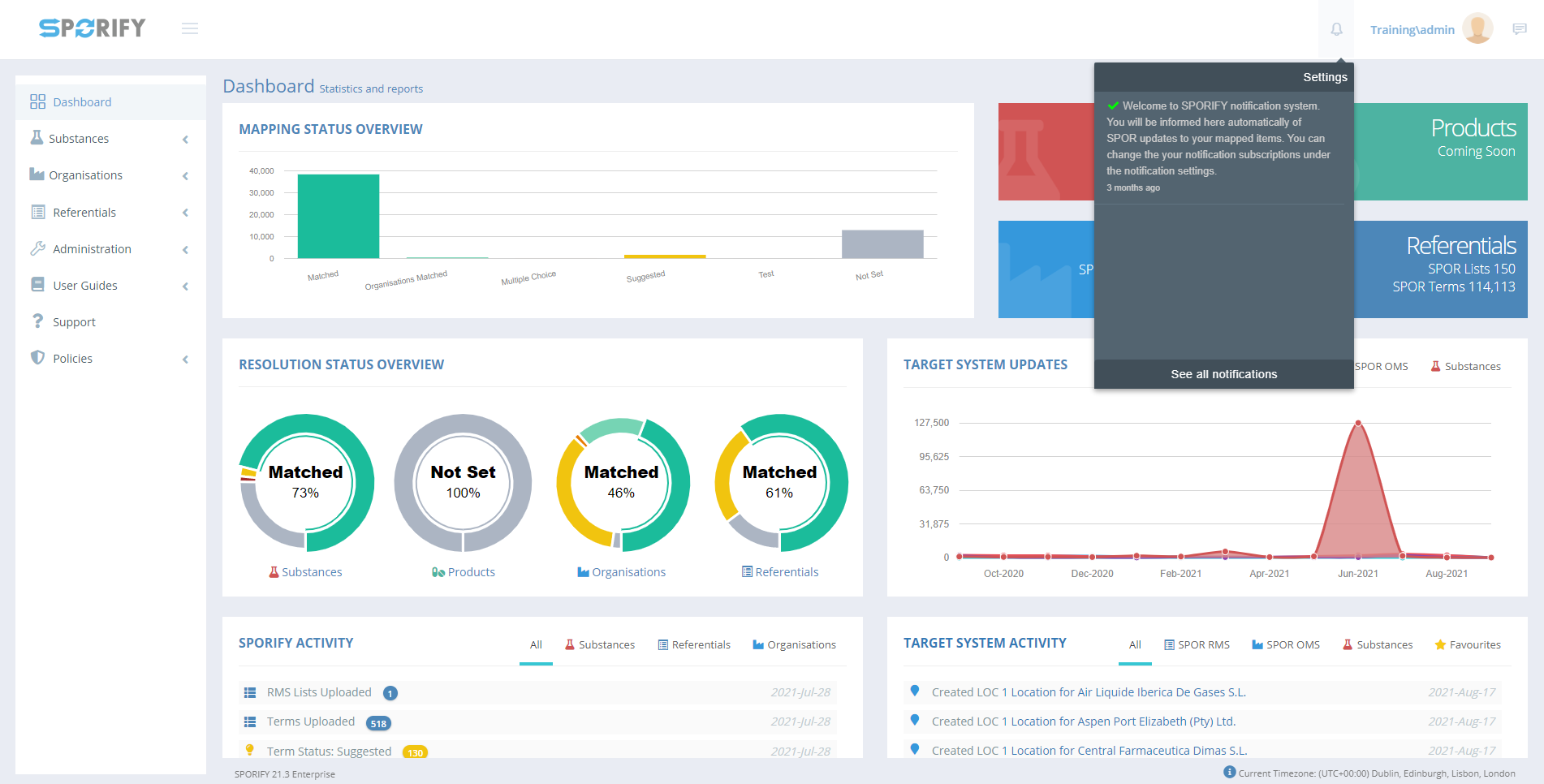
In SPORIFY, the Notifications Centre presents the user with the notifications they have subscribed to.
Procedure
Login to SPORIFY.
Click on the bell icon located at the top right-hand side of the screen.
The user’s recent notifications will then be presented onscreen.
To view all notifications, click See all notifications.
To filter notifications, select the filter field.
The options presented are All and Unread.
Select the desired filter.
Click Refresh.
To navigate to Notification Settings, click the Notification Settings button.
To set all notifications as read, click the Set All As Read button.
Acceptance Criteria
To succeed, the user must be able to view all of their notifications in the Notifications Centre.
Verify that the user can set all of their notifications as Read.
Verify that the user can filter their notifications by All and Unread.
Verify that the user can access the Notification Settings modal via the Notifications Centre.
Related / Alternative Procedure
N/A
GUI Specification
Purpose of these GUI elements.
The purpose of these GUI elements is to enable the user to view and manage their notifications within SPORIFY.
Mockups and Screenshots

Notifications

See All Notifications

Notifications Filters
GUI Elements
Mockup of GUI Element | Title | Default | Enabled | Type | Data | Description |
|---|---|---|---|---|---|---|
![]() | Notifications | N/A | Always | Interactive icon | Boolean | Presents the Notifications area |
![]() | Notifications Filter | N/A | Always | Drop-down menu | String | Presents filter options |
Available Actions And Commands
Mockup of GUI Element | Title | Shortcut | Enabled | Type | Role/Permission | Action | Tooltip | Audit Trail |
|---|---|---|---|---|---|---|---|---|
![]()
| Refresh | N/A | Always | Button | Notifications | Refreshes screen | N/A | No |
![]() | Notification Settings | N/A | Always | Button | Notifications | Navigates to Notification Settings | N/A | No |
![]() | Set All As Read | N/A | Always | Button | Notifications | Sets all notifications as Read | N/A | Yes |
Related Documentation and Sources
N/A




